SAP Sustainability Control Tower

Durchblick bei
ESG-Daten und Standards.

Nutzen Sie die Macht der Daten, um Ihre Nachhaltigkeitsziele
zu erfassen, zu berichten und umzusetzen – in grossem Umfang.

Was ist der SAP Sustainability Control Tower?

Eine Lösung, die Sie bei einem ganzheitlichen, integrierten Reporting unterstützt, ist der SAP Sustainability Control Tower. Vorkonfigurierte Inhalte, international anerkannte Standards wie z.B. GRI, unterstützen dabei, die gesetzlichen Anforderungen zu erfüllen, Fortschritte zu überwachen und Erkenntnisse aus Daten zu gewinnen.
Schaffen Sie Vertrauen durch eine solide und überprüfbare ESG-Berichterstattung.

Vorteile von einem SAP Sustainability Control Tower

Automatisierung einer systemübergreifenden Datenintegration

Nutzen Sie die vordefinierte Integration, um Daten aus SAP- und Drittanbietersystemen abzurufen, die Datenerfassung zu vereinfachen und alle relevanten Informationen zentral zusammenzuführen.

Erweiterte Inhalte 
und Funktionen

Ergänzen Sie vordefinierte Inhalte z.B. mit eigenen Kennzahlen, Emissions- rechnern und Vorlagen, um Ihre steigenden Nachhaltigkeits-anforderungen zu erfüllen.

Von der Berichterstattung zur Steuerung

Gehen Sie über die übliche Berichterstattung hinaus und treffen Sie verantwortungsvollere Entscheidungen, indem Sie kontinuierlich Erkenntnisse zur Nachhaltigkeit in Ihre Geschäftsprozesse einfliessen lassen.

Erfassen. Berichten. Handeln.

Stärken Sie durch Transparenz das Vertrauen bei Ihren Stakeholdern und nutzen Sie das volle Potenzial Ihrer Daten – mit Nachhaltigkeits-management- und ESG-Lösungen von SAP.

Häufig gestellte Fragen (FAQ)
SAP Sustainability Control Tower

“Mit verlässlichen Daten, neuen Technologien, Teamwork und einer ganzheitlichen Sicht ist es möglich, ganz neue zukunftsfähige Geschäftsmodelle zu entwickeln, die im Einklang mit unseren planetaren und sozialen Grenzen stehen.”

Verena Berger

Verena Berger
Sustainability Consultant – AGILITA

Funktionen des SAP Sustainability Control Tower

Datenbeschaffung

Importieren und erweitern Sie Daten aus beliebigen Quellen und integrieren Sie sie in
SAP-Datenquellen. Greifen Sie auf relevante ESG-Daten zu, konsolidieren Sie fragmentierte Daten und prüfen Sie diese auf Genauigkeit.

Kennzahlen-management

Erstellen Sie verlässliche Kennzahlen für Nachhaltigkeit, indem Sie Daten anreichern und Treibhausgasemissionen berechnen.​

  • Verlässliche ESG-Metriken generieren
  •  Wichtige Vorschriften einhalten
  • Auf Ihre Unternehmensstruktur abstimmen
  • CO2-Fussabdruck berechnen 

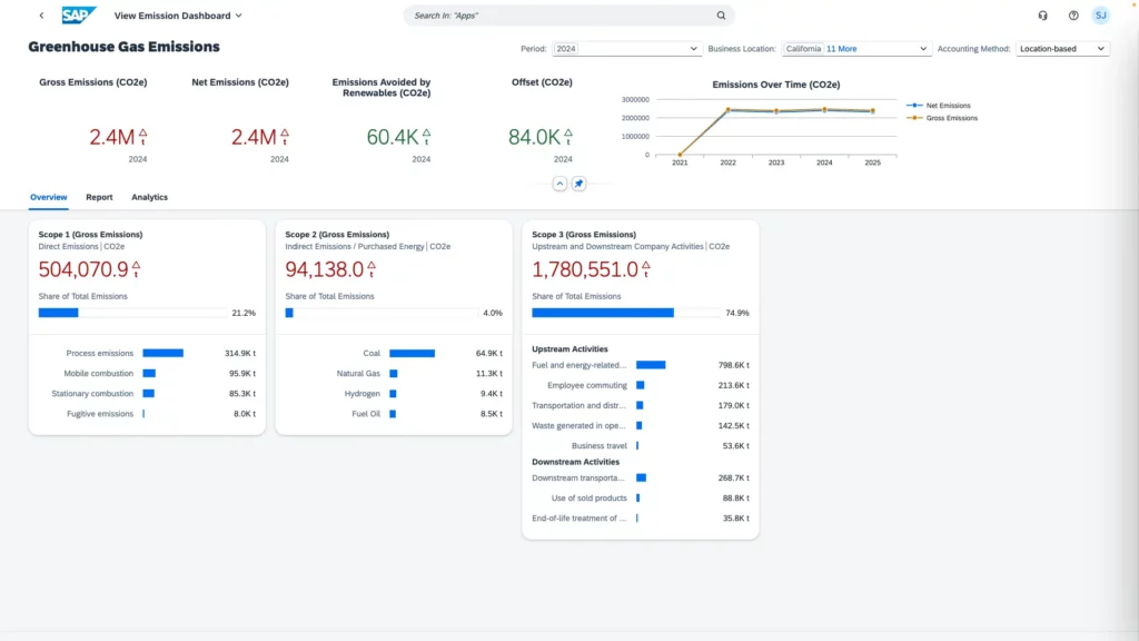
Performance-Analysen

Ermöglichen Sie es Benutzern, ESG-Daten zu visualisieren und für Erkenntnisse zu nutzen. Daten standardkonform visualisieren, die Performance analysieren und ESG-Daten nutzen, um Einblicke zu gewinnen.

Handlungsbereit

Definieren Sie klare ESG-Ziele, setzen Sie gezielte Massnahmen um und verfolgen Sie kontinuierlich Ihre Fortschritte – für mehr Nachhaltigkeit im gesamten Unternehmen. Benchmarken Sie Ihre Geschäfts-bereiche, forcieren Sie die Umsetzung und bewerten Sie Ihre ESG-Performance, um Verbesserungen datengestützt anzustossen.

Erstellen von ESG-Berichten mithilfe von KI

Importieren und erweitern Sie Daten aus verschiedenen Quellen. Automatisieren Sie die Erstellung von ESG-Berichten mithilfe von KI, reduzieren Sie den Aufwand für wiederkehrende Reportings und integrieren Sie Ihre Nachhaltigkeitsstrategie in bestehende Programme.

Sie stehen am Anfang Ihrer Nachhaltigkeitsreise?

Erfahren Sie mehr über unseren Design Thinking Workshop zum Thema Sustainability.
Finden Sie Lösungen die auf Ihre Bedürfnisse zugeschnitten sind.

Entdecken Sie smarte Lösungen 

für mehr Nachhaltigkeit


Nehmen Sie noch heute Kontakt auf.

Alles, was Sie wissen müssen und noch mehr. 

🇩🇪 Willkommen bei AGILITA Deutschland. Gleiche SAP-Expertise, nur mit etwas mehr „Moin“ und „Guten Tag“.